关于我们

陕西省西安市高新区科技二路

销售电话 : 181 0918 2006

顾问电话 : 181 9223 0651

客服电话 : 181 9223 0651

技术支持 : 2576802135

联系邮箱 : sales@qioa.cn

bg-img
城投建设项目管理 城投建设项目管理

城投建设项目管理

从项目立项、前期到竣工交付全过程管理

城投建设项目管理 核心功能应用

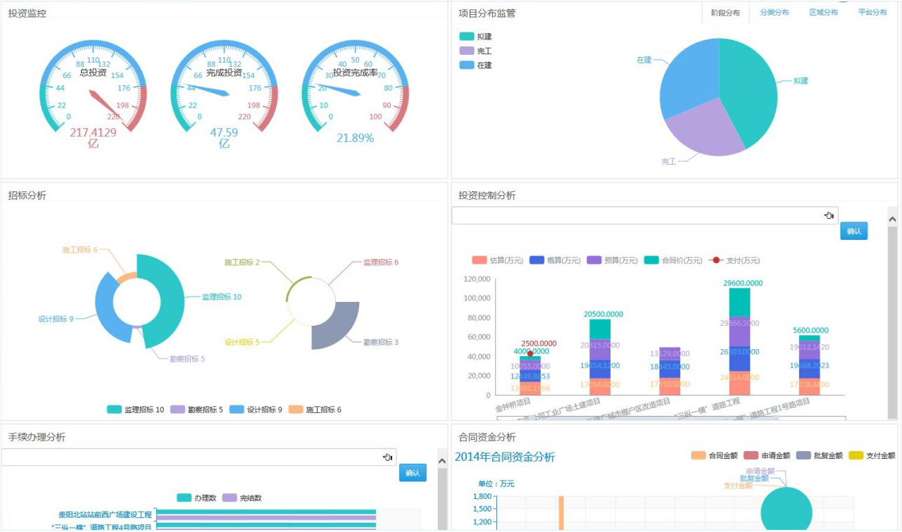
项目大数据指挥监控平台

通过整合工程项目建设的各项数据信息,构建项目管理决策驾驶舱,实现数据可视化,通过多维图表的方式进行呈现,包括:项目投资情况、进度监控分析、合同执行数据分析、工程进度分析、资金支付情况分析、往来单位分析等。方便各级领导可以在单位内部提供的个人办公电脑、液晶数字电视、LED显示大屏、会议液晶平板等终端设备快捷、直观、充分的查看到想要掌握的项目数据内容,以有效的支撑其进行管理决策、业务统筹工作。

s3.106859e5.png

s4.4ec76dae.png

选择华天动力协同软件

加速您的企业数字化转型

联系电话

181 0918 2006

在线留言

关注我们

weixin

TOP

提交您的需求,我们将尽快与您联系。

完善您的信息,我们专业团队为您提供服务!

公司名称 *

姓名/称呼 *

手机号码 *

电子邮箱 *

需求/留言 *